פרויקטים ייחודיים

Ituran

פרוייקטים נוספים:

החברה והמוצר

איתוראן היא חברה המובילה בעולם בסיכול גניבת רכב, ציוד וסחורות. הבסיס לפעילות הוא חומרה המותקנת ברכב ומאפשרת איתור וניטור שלו מרחוק. על בסיס הטכנולוגיה הנ"ל פיתחה איתוראן גם מערכת לניהול ובקרה של ציי כלי רכב גדולים ובינוניים. מערכת ניהול ציי הרכב ומסייעת בשיפור הבטיחות, היעילות והחיסכון התפעולי.

מטרת הפרויקט

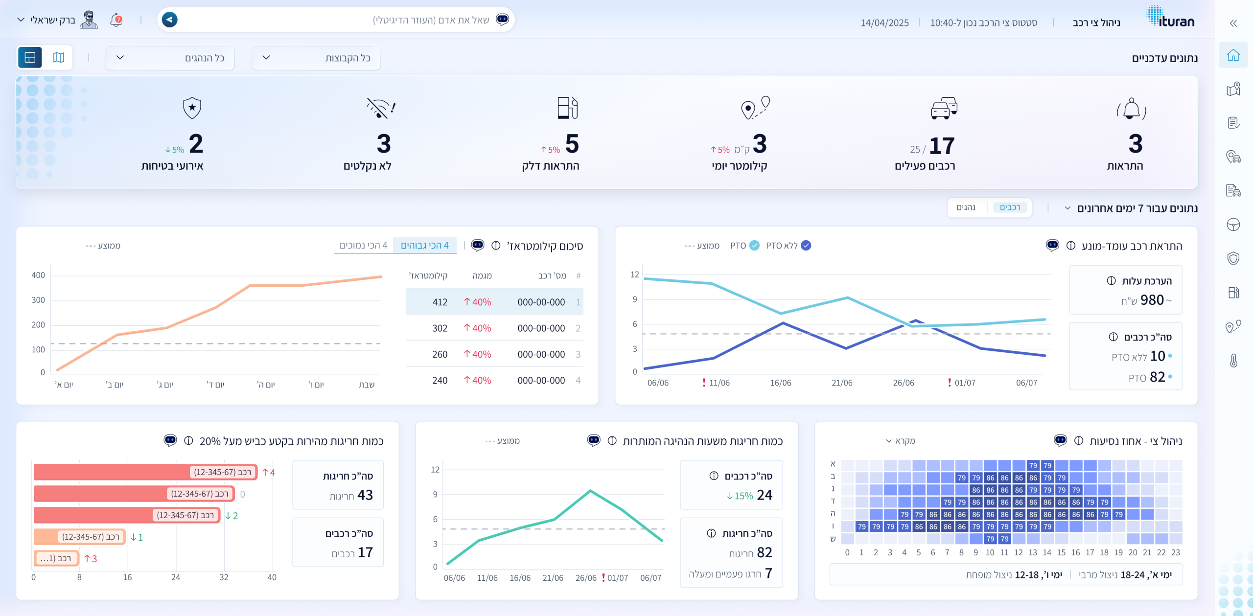
אפיון ועיצוב הדור הבא של מערכת ניהול ציי הרכב.

המדדים להצלחה (KPIs):

  • הגדלת מספר המשתמשים אצל כל לקוח
  • הגדלת אחוז השימוש בפונקציונאליות העשירה הקיימת
  • בניית עצמית של דו"חות מותאמים אישית ללקוחות
  • (ואגב כך) הורדת שיעור הפניה לקבלת שירות

האתגרים

מגוון לקוחות ופרסונות

קיים מגוון רחב של לקוחות עם צרכים שונים: חברות הסעים, אבטחה, הובלה ועוד. לכל לקוח קיימים צרכים שונים ביכולת ניהול הצי שלו. מעבר לכך, בקרב כל לקוח קיימים בעלי עניין שונים בניהול הצי, המסתכלים ומנהלים אותו מנקודת מבט שונה.

משתמשים שאינם מומחים

המערכת עשירה מאד בפונקציונאליות, אבל מרבית המשתמשים לא מכירים את רובה. זאת מפני שלרובם יש עוד מרכיבי תפקיד רבים. הם עמוסים מאד ועובדים עם המערכת מעט שעות בשבוע. זאת ועוד, הם גם לא אנשים טכנולוגיים שרגילים לחקור מערכות ממוחשבות. זה מוביל לכך שהם לא צוברים בה מומחיות ופונים באופן קבוע למוקד שירות הלקוחות לקבלת עזרה בפעולות לא שגרתיות.

White Label עם זיקה לאיתוראן

בפן הוויזואלי נדרשנו לעצב מערכת white label הניתנת להתאמה למיתוג של הלקוח, תוך שמירה על שפה ייחודית ומרשימה המקיימת זיקה ברורה למותג איתוראן.

תקציר הפתרון

תקציר הפתרון
  • פישוט ארכיטקטורת המידע ותהליכי העבודה.
  • יכולת התאמה אישית מוגברת.
  • AI Assistant שמקל על המשתמשים להשתמש בכל היכולות ובפרט בהתאמה אישית.
  • עיצוב עדין ונקי עם הרבה White Space וגוון תכלת המקשר למותג של איתוראן.

התהליך שביצענו

Group 1707478609
dot
Group 1707478674 (1)
Group 1707478819 (1)

ראיונות משתמשים

התחלנו בלימוד מעמיק שכלל סדרה ארוכה של ראיונות משתמשים על מנת להכיר את המגוון ולהבין אותם טוב יותר: מה הם אוהבים, מה חסר להם ובעיקר מה כואב להם.

01
02

סדנת Design Sprint

יומיים מרוכזים של סדנה פנים אל פנים. זו היתה הסדנא הראשונה שבה שילבנו GenAI בכל שלבי הסדנא (למעט Crazy8). בסדנא השתתף גם גיל שרצקי, אחד הבעלים של החברה והאחראי על שיווק המוצר בחו"ל. אב הטיפוס שהוא בנה ב BOLT נבחר להיות הבסיס לקונספט ה UX שנבחר בתום היומיים.

התוצאה החשובה ביותר של הסדנא היתה להחליט לשלב AI בלב המערכת כדי לעזור למשתמשים לבנות לעצמם דו"חות מותאמים אישית.

בניה ובדיקה של Prototype

לקחנו את היעדים והמדדים שהוגדרו בסדנא, את הרעיונות שהמשתתפים אהבו ואת הקונספט שנבחר ועל בסיס כל אלה בנינו ב Lovable אב טיפוס עובד.

ערכנו בדיקת משתמשים על לקוחות קיימים, תיקפנו ושיפור על בסיס התוצאה את ה Prototype.

03
04

עיצוב קונספט גרפי

לאחר שאושר קונספט ה UX המתוקן עברנו לאתגר של עיצוב הקונספט הגרפי (Look and Feel) של המערכת. הדרישה היתה לעיצוב White Label שכל לקוח יכול להתאים אותו למיתוג שלו עם לוגו וסט צבעים. זה מחייב עיצוב מאד עדין וגמיש. האתגר כאן היה שבנוסף נדרשנו לעצב משהו ייחודי שגם תישמר בו זיקה ברורה לאיתוראן ולמותג שלה.

אפיון ועיצוב מפורט

השלב האחרון הוא אפיון מפורט UXUI על בסיס התפיסת התפעול שאושרה וה Design System שעוצב בשלב הקודם. האפיון המחודש שם דגש על פישוט תהליכים ויכולות קוסטומיזציה, תוך שילוב AI לסיוע בביצוע פעולות במערכת.

05

הפתרון שלנו

יכולות התאמה אישית ועוזר AI

על מנת לתת מענה למגוון הלקוחות והפרסונות, הוספנו יכולות קסטומיזציה רבות, בעזרתן כל משתמש יכול לבנות לעצמו דו"חות ודשבורדים בהתאם לצרכים של הארגון והתפקיד שלו.

 

על מנת להתגבר על האתגרים של משתמשים עם היכרות נמוכה במערכת ועם יכולות טכנולוגיות מוגבלות, הוספנו למערכת עוזר AI בשם אדם.

 

מעבר לכך, פישטנו את היררכית הניווט וארכיטקטורת המידע במערכת, על מנת להקל על ביצוע פעולות.

דגשים עיצוביים

עיצבנו Layout ברור שמקל על סריקה ומחדד היררכיית מידע.
הטמענו גרדיאנט עדין שמדגיש רכיבי ליבה, מעניק עומק ויזואלי, ומתחבר לתכלת המותג.
שילבנו צורות לוגו בעדינות כדי לחזק זיהוי מותגי, מבלי להסיט את המבט מהנתונים.
התוצאה: ממשק אלגנטי עם White Space נדיב "אפלי" בהדר, שקורא לפעולה ושומר על קריאות מצוינת.